電廠鍋爐行業用水制取設備
| 產品簡述:符合國家或行業鍋爐給水標準(GB1576-79、DL/T561-95),適合中、高壓鍋爐補水水質要求。電阻率在0.5-10MΩ.cm的(超)純水。 |
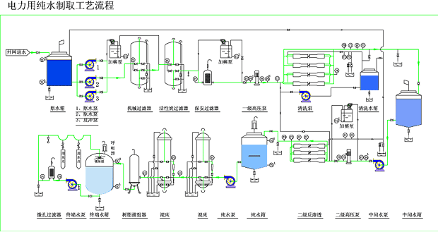
電廠鍋爐行業用水制取設備 超高壓鍋爐水質要求: 補給水設備典型工藝流程: |
| 產品簡述:符合國家或行業鍋爐給水標準(GB1576-79、DL/T561-95),適合中、高壓鍋爐補水水質要求。電阻率在0.5-10MΩ.cm的(超)純水。 |
電廠鍋爐行業用水制取設備 超高壓鍋爐水質要求: 補給水設備典型工藝流程: |
掃描二維碼微信聯系
24小時免費技術咨詢